電話:400-9969-506
QQ:2741116952
郵箱:hongsen@hongszg.com
地址:深圳市龍華區龍華街道清湖社區清湖村寶能科技園12棟6層A座
mvr蒸發器是一種機械在壓縮技術,利用自身產生的二次蒸汽能量,減少外界的能源需求的一項節能技術。其廣泛應用于化工、食品、造紙、醫藥、海水淡化及污水處理等領域。

MVR蒸發器其工作過程是低溫位的蒸汽經壓縮機壓縮,溫度、壓力提高,熱焓增加,然后進入換熱器冷凝,以充分利用蒸汽的潛熱。除開車啟動外,整個蒸發過程中無需生蒸汽。除開車啟動外,整個蒸發過程中無需生蒸汽從蒸發器出來的二次蒸汽,經壓縮機壓縮,壓力、溫度升高,熱焓增加,然后送到蒸發器的加熱室當作加熱蒸汽使用,使料液維持沸騰狀態,而加熱蒸汽本身則冷凝成水。這樣原來要廢棄的蒸汽就得到充分的利用,回收潛熱,提高熱效率,生蒸汽的經濟性相當于多效蒸發的30效。其中為使蒸發裝置的制造盡可能簡單和操作方便,可使用離心式壓縮機、羅茨式壓縮機。這些機器在1:1.2到1:2壓縮比范圍內其體積流量較高。
單級離心壓縮機的壓縮循環描繪在焓熵圖中。單級離心壓縮機需要的動力:例如:將來自蒸發器的飽和水蒸汽從吸入狀態p1=1.9 bar, t1=119 ℃壓縮到p2= 2.7 bar,t2=161℃(壓縮比 Π= 1.4)。壓縮循環沿著多變曲線1-2,蒸汽的比焓增加量Δhp。對于蒸汽的比焓h2,通過壓縮機內效率(等熵效率)的等式:在此溫度下,它進入到蒸發器的加熱器?;诒晃胝羝牧浚琸g/hr。hp 單位多變(有效)壓縮功,kJ/kg。hs 單位等熵壓縮功,kJ/kg。

壓縮機的等熵效率(內效率)除其他因素之外,單位多變壓縮功 hp取決于多方指數κ和吸入氣體的摩爾質量M,以及吸入溫度和要求的壓升。對于原動機(電動機、燃氣機、渦輪機等)的實際耦合功率,考慮了更大的機械損耗余量。葉輪由標準材料制造的單級離心壓縮機能夠獲得壓縮因子1.8的水蒸汽壓升,如果采用鈦等更高質量的材料,壓縮因子可高達2.5。這樣一來,最終壓力p2就是吸入壓力p1的1.8倍,或最大2.5倍,這對應于飽和蒸汽溫度升高約12-18K,最大溫升可到30K,這取決于吸入壓力。就蒸發技術而言,通常的做法是根據相應的水沸點溫度來表示其壓力。這樣,有效溫差就被直接表示出來。
MVR蒸發器采用壓縮機提高二次蒸汽的能量,并對提高能量的二次蒸汽加以利用,回收二次蒸汽的潛熱。具體為:將蒸發器產生的二次蒸汽,通過壓縮機的絕熱壓縮,使其壓力、溫度提高后,再作為加熱蒸汽送入蒸發器的加熱室,冷凝放熱,因此蒸汽的潛熱得到了回收利用。冷料在進入蒸發器前,通過熱交換器吸收了冷凝水的熱量,使之溫度升高,同時也冷卻了冷凝液和完成液,進一步提高熱的利用率。

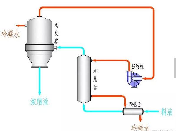
以濃縮工業廢水為例:首先將工業廢水沿著管道進入預熱器,通過預熱器,對工業廢水進行預熱處理。然后將預熱過后的工業廢水引入到蒸發器中,在蒸發器中,工業廢水將被加熱、蒸發、濃縮,最終,加熱蒸汽冷凝形成的蒸餾水流到蒸餾水收集罐內,而二次蒸汽和濃縮液則一起進入汽液分離器中。在汽液分離器中,濃縮液和二次蒸汽分離,最終,濃縮液流入到濃縮液收集罐中,而分離出來的二次蒸汽則被導入到機械式壓縮機內。在機械式蒸汽壓縮機內,通過對二次蒸汽壓縮、升溫、升壓,并引入到蒸發器中,然后對工業廢水進行加熱、濃縮、蒸發、蒸餾處理。最終,通過重復循環使用二次蒸汽,完成整個工業廢水的處理過程,并實現工業廢水處理和節省能源的雙重目標。
mvr蒸發器溶液在一個降膜蒸發器里,通過物料循環泵在加熱管內循環。初始蒸汽用新鮮蒸汽在管外給熱,將溶液加熱沸騰產生二次汽,產生的二次汽由渦輪增壓風機吸入,經增壓后,二次汽溫度提高,作為加熱熱源進入加熱室循環蒸發。正常啟動后,渦輪壓縮機將二次蒸汽吸入,經增 壓后變為加熱蒸汽,就這樣源源不斷進行循環蒸發。蒸發出的水分最終變成冷凝水排出,從蒸發器出來的二次蒸汽,經壓縮機壓縮,壓力、溫度升高,熱焓增加,然后送到蒸發器的加熱室當作加熱蒸汽使用,使料液維持沸騰狀態,而加熱蒸汽本身則冷凝成水。這樣,原來要廢棄的蒸汽就得到了充分的利用,回收了潛熱,又提高了熱效率,生蒸汽的經濟性相當于多效蒸發的30效。為使蒸發裝置的制造盡可能簡單和操作方便,經常使用單效離心再壓縮器,也可以是高壓風機或透平壓縮器。這些機器在1:1.2到1:2壓縮比范圍內其體積流量較高。對于低的蒸發速率,也可用活塞式壓縮機、滑片壓縮機或是螺桿壓縮機。
由于成本原因,單級離心壓縮機和高壓風機被普遍用于機械蒸汽再壓縮系統。因此下述說明是針對此類設計。離心壓縮機是體積控制機器,即無論吸入壓力多大,體積流率幾乎保持恒定。而質量流量的變化與絕對吸入壓力成比例。
mvr蒸發器的二次蒸汽不能直接作為熱源,只能作為次效或次幾效的熱源。如果想要作為直接熱源,就必須要額外提供能量。